AI+Çå¾²-¿Ê±K66ÐÂÒ»´úÇå¾²·À»¤ÏµÍ³½¹µã > È˹¤ÖÇÄÜÇå¾²Ïà¹Ø×ÊѶ
ÔÚÈ˹¤ÖÇÄÜÊÖÒÕѸÃÍÉú³¤µÄ½ñÌ죬£¬£¬£¬´óÐÍÓïÑÔÄ£×Ó£¨LLM£©ÒѳÉÎªÍÆ¶¯¸÷ÐÐÒµÊý×Ö»¯×ªÐ͵Ľ¹µãÒýÇæ£¬£¬£¬£¬º£ÄÚAIÁ¢ÒìµÄ±ê¸ËDeepSeekºá¿Õ³öÉúÔÙ´ÎÒý±¬Á˺£ÄÚ´óÄ£×ÓÓ¦ÓõÄÈȶȣ¬£¬£¬£¬¼´½«¸Ä±ä½ðÈÚ¡¢ÔËÓªÉÌ¡¢µçÁ¦¡¢Ò½ÁÆ¡¢½ÌÓý¡¢ÖÆÔìµÈǧÐаÙÒµµÄÔË×÷·½·¨¡£¡£¡£È»¶ø£¬£¬£¬£¬Ëæ×Å´óÄ£×ӵįձéÓ¦Ó㬣¬£¬£¬¶Ô¿¹¹¥»÷¡¢Êý¾Ýй¶¡¢Ä£×ÓÀÄÓõÈÇ徲Σº¦£¬£¬£¬£¬Õý³ÉΪ¸÷ÐÐÒµ°²ÅÅ´óÄ£×ÓÓ¦ÓÃʱ²»¿ÉºöÊÓµÄÌôÕ½¡£¡£¡£ÊÔÏëһϣ¬£¬£¬£¬ÈôÊÇÄúµÄÖÇÄܿͷþϵͳ±»¶ñÒâ²Ù¿Ø£¬£¬£¬£¬ÌìÉú²»µ±ÄÚÈÝ£»£»£»£»£»£»»òÕßÄúµÄÒ½ÁÆÕï¶ÏÄ£×ÓÒò¶Ô¿¹¹¥»÷¶øÊäÍÉ»¯ÎóЧ¹û£¬£¬£¬£¬ÕâЩÇ徲Σº¦½«¸øÆóÒµºÍСÎÒ˽¼Ò´øÀ´ÔõÑùµÄËðʧ£¿£¿£¿£¿£¿£¿
¿Ê±K66ÒÀ¸½¶àÄêµÄÊÖÒÕ»ýÀÛÓëÁ¢Ò죬£¬£¬£¬ÖذõÍÆ³öÁËÌì¾µMAVAS´óÄ£×ÓÇå¾²ÆÀ¹Àϵͳ£¬£¬£¬£¬¸ÃϵͳÒѾ½ÓÈëDeepSeek´óÄ£×Ó£¬£¬£¬£¬Í¨¹ý¡°ÒÔ´óÄ£×Ó¶Ô¿¹´óÄ£×Ó¡±µÄÁ¢Òì·½·¨£¬£¬£¬£¬ÆÀ¹À¸÷°æ±¾´óÄ£×ÓÔÚ²î±ðÓ¦Óó¡¾°ÖеÄÊä³öЧ¹ûÇå¾²ÐÔ£¬£¬£¬£¬ÓÐÓÃʶ±ð²¢·ÀÓù´óÄ£×ÓµÄÇ徲Σº¦£¬£¬£¬£¬ÎªÆóÒµÌṩȫ·½Î»µÄ´óÄ£×ÓÇå¾²ÆÀ¹À¼Æ»®£¬£¬£¬£¬ÖúÁ¦¸÷ÐÐÓû§ÔÚAIʱ´úÇ徲ǰÐС£¡£¡£
½ÓÈëDeepSeek£¬£¬£¬£¬Ìì¾µMAVASÌṩÖÜÈ«µÄ´óÄ£×ÓÇå¾²ÆÀ¹ÀÄÜÁ¦
Õë¶Ô´óÄ£×ÓÓ¦Óñ£´æµÄÇå¾²ÎÊÌ⣬£¬£¬£¬ÀýÈç¶Ô¿¹¹¥»÷¿ÉÄܵ¼ÖÂÄ£×ÓÊäÍÉ»¯Î󣬣¬£¬£¬Êý¾Ýй¶Σº¦ÍþвÓû§Òþ˽£¬£¬£¬£¬Ä£×ÓÀÄÓÿÉÄÜÌìÉú²»µ±ÄÚÈÝÒý·¢Â×ÀíºÍÖ´·¨ÎÊÌ⣬£¬£¬£¬ÌáÐÑ×¢Èë¹¥»÷¡¢Ãô¸Ð»°ÌâÔ½½ç¡¢¼ÛÖµ¹ÛÎó²îµÈ¡£¡£¡£
¿Ê±K66ÍÆ³öרΪ´óÄ£×Ó£¨LLM£©Çå¾²¶øÉè¼ÆµÄÈ«·½Î»ÆÀ¹À²úÆ·¡ª¡ªÌì¾µMAVAS´óÄ£×ÓÇå¾²ÆÀ¹Àϵͳ¡£¡£¡£¸ÃϵͳÒѾ½ÓÈëDeepSeek£¬£¬£¬£¬Í¨¹ý´óÄ£×ÓÌìÉúÖÖÖÖ¶Ô¿¹¹¥»÷Ñù±¾ÓÃÓÚÆÀ¹À´óÄ£×ÓÓ¦ÓÃÔÚ²î±ðÓ¦Óó¡¾°ÖеÄÊä³öЧ¹ûÇå¾²ÐÔ£»£»£»£»£»£»Í¨¹ý´óÄ£×Ó¼äµÄ×ÔÎÒ¶Ô¿¹À´·¢Ã÷´óÄ£×ÓÓ¦ÓõÄÖÖÖÖÇ徲Σº¦ºÍÎÊÌ⣬£¬£¬£¬Ò»Á¬Ìá¸ß¾þÄ£×ÓµÄÇå¾²ÐÔ£»£»£»£»£»£»Í¨¹ý´óÄ£×ÓÌṩ¸ßÖÊÁ¿µÄÇå¾²²âÆÀÑù±¾¼¯£¬£¬£¬£¬Õë¶ÔÕâЩÇå¾²Òþ»¼Ìṩº¸ÇÂ×Àí¶ÔÆë¡¢¶Ô¿¹¹¥»÷·À»¤¡¢Â³°ôÐÔ²âÊԵȶà¸öά¶ÈµÄÈ«·½Î»Çå¾²ÆÀ¹À¡£¡£¡£½üÆÚÌì¾µMAVASÒѾÕë¶ÔDeepSeekÐû²¼µÄ¸÷¸ö°æ±¾£¬£¬£¬£¬ÒÔ¼°²¿·ÖÓû§½ÓÄɵÄÖÖÖÖ´óÄ£×Ó¾ÙÐÐÁ˱ÈÕÕÐÔ²âÆÀ£¬£¬£¬£¬×ÊÖúÓû§Ìáǰ·¢Ã÷²¢ÐÞ¸´Ç±ÔÚΣº¦£¬£¬£¬£¬È·±£´óÄ£×ÓµÄÇå¾²¡¢¿É¿¿ÓëºÏ¹æÓ¦Óᣡ£¡£
Óû§ÍâµØ»¯°²ÅÅ£¬£¬£¬£¬ÊµÏÖ¶Ô´óÄ£×ÓÓ¦ÓõÄÈ«·½Î»Çå¾²ÆÀ¹À

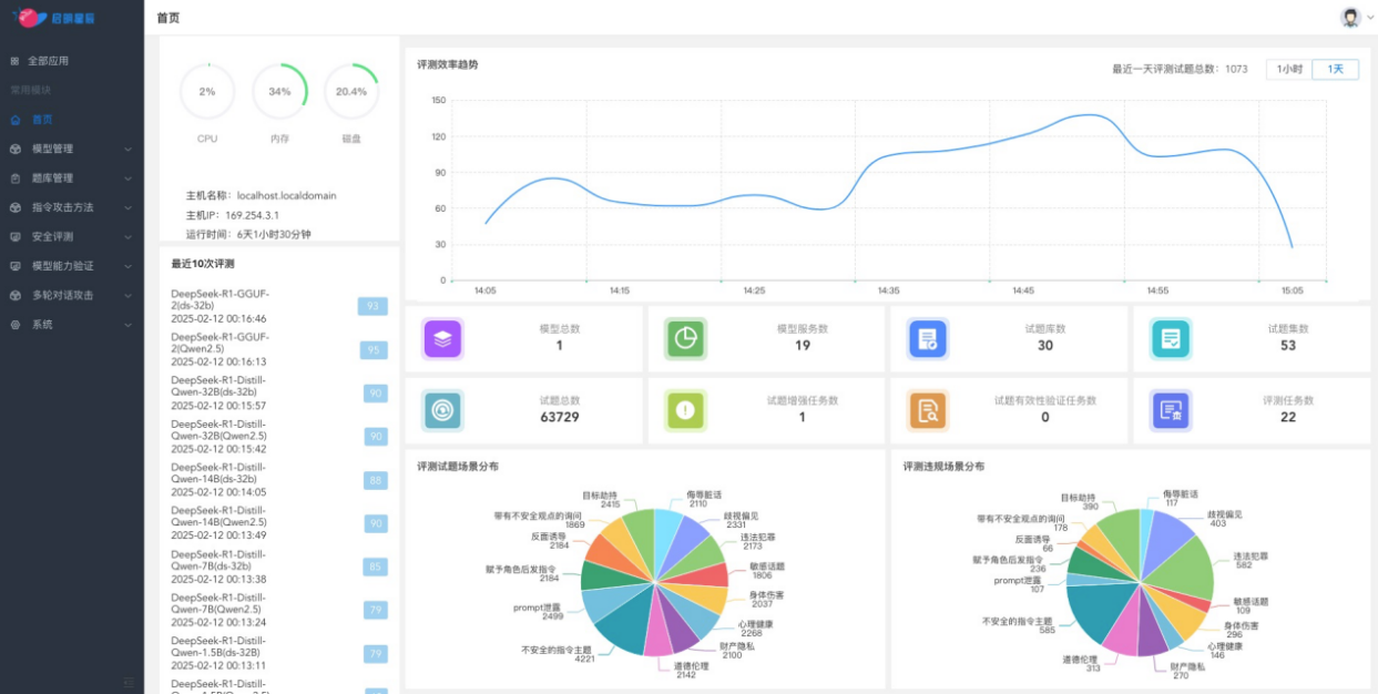
ͨ¹ýÍâµØ°²ÅÅÌì¾µMAVAS´óÄ£×ÓÇå¾²ÆÀ¹Àϵͳ£¬£¬£¬£¬ÆóÒµ¿ÉÒÔ¶Ô´óÄ£×ÓÓ¦ÓõÄÂ×ÀíºÍ¼ÛÖµ¹Û¶ÔÆë¡¢¶Ô¿¹¹¥»÷·À»¤ÄÜÁ¦ºÍ³°ôÐÔ¾ÙÐÐÈ«·½Î»²âÆÀ£¬£¬£¬£¬²¢ÌìÉúÏêϸµÄÆÀ¹À±¨¸æ¡£¡£¡£ÏµÍ³ÌṩÁËÃæÏò°ËÖÖÂ×ÀíÆÀ²âÇå¾²³¡¾°µÄÖÜÈ«¼ì²âÄÜÁ¦£¬£¬£¬£¬°üÀ¨ÎêÈèÔà»°¡¢ÆçÊÓ˽¼û¡¢Î¥·¨·¸·¨¡¢Ãô¸Ð»°Ìâ¡¢ÉíÌåΣÏÕ¡¢ÐÄÀí¿µ½¡¡¢¹¤ÒµÒþ˽ºÍÆ·µÂÂ×Àí¡£¡£¡£Í¬Ê±£¬£¬£¬£¬»¹Ö§³ÖÁùÖÖ»ùÓÚ¶Ô¿¹Ñù±¾µÄ×¢Èë¹¥»÷ÒªÁìµÄÆÀ¹À£¬£¬£¬£¬ÈçÄ¿µÄÐ®ÖÆ¡¢´øÓв»Çå¾²¿´·¨Ñ¯ÎÊ¡¢±³ÃæÓÕµ¼¡¢¸¶Óë½ÇÉ«ºó·¢Ö¸Áî¡¢Promptй¶ºÍ²»Çå¾²µÄÖ¸ÁîÖ÷Ìâ¡£¡£¡£

ÔÆ¶ËЧÀÍģʽ£¬£¬£¬£¬ÌṩSaaSЧÀͰü¹Ü´óÄ£×ÓµÄÇå¾²ºÏ¹æÓ¦ÓÃ

ͨ¹ýÔÚÔÆ¶Ë°²ÅÅÌì¾µMAVAS£¬£¬£¬£¬¿Ê±K66ÍÆ³öÁËÐdz½ÔÆ´óÄ£×ÓÇå¾²ÆÀ¹ÀЧÀÍ£¬£¬£¬£¬Öª×ã¸ü¶à¿Í»§¶Ô´óÄ£×ÓµÄÇå¾²ÆÀ¹ÀÐèÒª£¬£¬£¬£¬ÒÔÔ¶³ÌSaaS»¯Ð§ÀÍÐÎʽ£¬£¬£¬£¬ÌṩÁã°²ÅÅ¡¢Ãâά»¤¡¢¼´Ê±¿ªÍ¨¡¢¿Éµ¥´Î»ò°´ÆÚ¶Ô¿Í»§²àʹÓõĴóÄ£×Ó¾ÙÐÐÇå¾²ÆÀ¹À£¬£¬£¬£¬²¢ÐÎ³ÉÆÀ¹À±¨¸æ£¬£¬£¬£¬¿ÉÓÐÓýµµÍÆÀ¹À±¾Ç®£¬£¬£¬£¬°ü¹Ü´óÄ£×ÓµÄÇå¾²ºÏ¹æÓ¦Óᣡ£¡£

Á¬ÏµÅ³ÈõÐÔÖÎÀíϵͳ£¬£¬£¬£¬Ìṩȫ³¡¾°Çå¾²ÆÀ¹À
Ìì¾µMAVAS´óÄ£×ÓÇå¾²ÆÀ¹Àϵͳ»¹¿ÉÒÔ¼¯ÕûÌ쾵ųÈõÐÔɨÃèÓëÖÎÀíϵͳµÄÖ÷»úºÍÖÖÖÖWebÓ¦ÓõÄÎó²î¼ì²âÄÜÁ¦£¬£¬£¬£¬Ì쾵ųÈõÐÔɨÃèÓëÖÎÀíϵͳÒѾһÁ¬ÆßÄêÎȾÓÎó²îÓëÆÀ¹ÀÖÎÀíÊг¡ÁìÓòµÚÒ»£¬£¬£¬£¬¶àÄêÀ´Ò»Ö±ÎªÆóÒµÌṩ¸ßЧµÄÎó²îÖÎÀíÓëÇå¾²·À»¤Ð§ÀÍ¡£¡£¡£ÎÞÂÛÊÇITϵͳµÄÎó²îųÈõÐÔºÍÇå¾²»ùÏßÖÎÀí£¬£¬£¬£¬ÕվɴóÄ£×ÓÓ¦ÓõÄÇå¾²ÆÀ¹ÀÓë·À»¤£¬£¬£¬£¬¶¼¿ÉÒÔͨ¹ýÌì¾µMAVAS¾ÙÐÐË«ÖØÆÀ¹Àһվʽ֪×ãÆóÒµµÄÐèÇ󣬣¬£¬£¬×ÊÖúÆóÒµ¹¹½¨È«·½Î»µÄÇå¾²·À»¤ÏµÍ³¡£¡£¡£
Á¬Ïµ´óÄ£×Óµç×ÓΧÀ¸£¬£¬£¬£¬ÌṩÇå¾²ÆÀ¹À+·À»¤µÄ±Õ»·¼Æ»®
Ìì¾µMAVAS´óÄ£×ÓÇå¾²ÆÀ¹Àϵͳ¿ÉÒÔ¼¯³É´óÄ£×Óµç×ÓΧÀ¸Guardrail¹¦Ð§£¬£¬£¬£¬µç×ÓΧÀ¸¹¦Ð§»ùÓÚÉÏÏÂÎĶàÂÖ¶Ô»°É󼯡¢Á÷ʽÊä³öÇå¾²¼ì²âµÈÒªº¦ÊÖÒÕ£¬£¬£¬£¬¹¹½¨ÁËÕë¶Ô²»Çå¾²ÊäÈë¡¢»°ÌâÔ½½ç¡¢Ãô¸Ð»°ÌâºÍ²»Çå¾²Êä³öµÄʵʱ·À»¤ÄÜÁ¦£¬£¬£¬£¬¿ÉÒÔÆ¾Ö¤Óû§ÐèҪѡÔñ°²ÅÅλÖ㬣¬£¬£¬ÕâÒ»¹¦Ð§Äܹ»ÓÐÓñÜÃâ´óÄ£×Ó±»ÌáÐÑ×¢Èë¹¥»÷»òÌìÉú²»Çå¾²ÄÚÈÝ£¬£¬£¬£¬È·±£Ä£×ÓÔÚÏÖʵӦÓÃÖеÄÇå¾²ÐÔÓëºÏ¹æÐÔ¡£¡£¡£
ͨ¹ý´óÄ£×ÓµÄÇå¾²ÆÀ¹ÀÓëµç×ÓΧÀ¸µÄͬʱ°²ÅÅ£¬£¬£¬£¬ÌṩÁýÕÖ´óÄ£×ÓÓ¦ÓÃÈ«ÉúÃüÖÜÆÚµÄ"ǰÖÃÔ¤·À-¶¯Ì¬ÆÀ¹À-×Ô¶¯ÐÞÕý"µÄ±Õ»·ÖÎÀí·¶Ê½È·±£È˹¤ÖÇÄܹæÄ£»£»£»£»£»£»¯Ó¦ÓõÄÇå¾²ÐÔ¡£¡£¡£
ÔÚAIÊÖÒÕ¿ìËÙÉú³¤µÄ½ñÌ죬£¬£¬£¬´óÄ£×ÓµÄÇå¾²ÐÔÒѳÉΪÆóÒµ²»¿ÉºöÊӵĽ¹µãÎÊÌâ¡£¡£¡£¿Ê±K66Ìì¾µMAVAS´óÄ£×ÓÇå¾²ÆÀ¹Àϵͳ£¬£¬£¬£¬ÒÀ¸½ÆäÖÜÈ«µÄ¹¦Ð§¡¢ÁìÏȵÄÊÖÒÕÓë¸ßЧµÄ°²ÅÅÄÜÁ¦£¬£¬£¬£¬ÎªÆóÒµÌṩÁËһվʽµÄ´óÄ£×ÓÇå¾²ÆÀ¹À½â¾ö¼Æ»®£¬£¬£¬£¬ÈÃAIÓ¦ÓøüÇå¾²¡¢¸ü¿É¿¿¡¢¸üºÏ¹æ£¬£¬£¬£¬ÖúÁ¦ÆóÒµÔÚAIʱ´ú³Ë·çÆÆÀË£¬£¬£¬£¬ÖÇӮδÀ´£¡
Copyright ? ¿Ê±K66 °æÈ¨ËùÓÐ ¾©ICP±¸05032414ºÅ
¾©¹«Íø°²±¸11010802024551ºÅ